[Grafana] prometheus와 통합하기
Grafana는 2014넌에 나온 모니터링 전용 웹앱이다.
독립적으로 사용할 수는 없고,
이런 데이터 소스들과 연동해서 편리하게 복잡한 조건의 모니터링 환경을 구성할 수 있다는게 장점이다.
대부분은 prometheus와 연동해서 사용하고, 여기서도 그 용례를 간단히 다뤄볼 것이다.
Docker로 띄우기
가장 쉽게 Grafana를 띄우는 방법은 컨테이너를 그대로 올리는 것이다.
기본 포트는 3000 포트다.
docker run --name=grafana -p 3000:3000 grafana/grafana

그리고 그 링크로 접속하면 바로 로그인 페이지가 나온다.
초기 계정은 admin/admin이다.
로그인해서 패스워드 재설정을 하면 된다.
그럼 뭐 이런 대시보드 페이지로 이동될 것이다.
prometheus와 연동하기
Connections->Add New Datesource를 누르고

프로메테우스를 고르고

프로메테우스 접속 정보를 넣어준다.

내 경우에는 docker 컨테이너 <-> docker 컨테이너라서 호스트의 localhost를 통해 접속하도록 URL을 넣어줬다.

그리고 생성하면
이런식으로 Exploer 항목이 추가되었을 것이다.
대시보드 추가하기
Exploer 기능으로도 메트릭을 확인하고 가공할 수 있긴 하지만, 아무래도.. 영 편하지는 않다.
다행히도 대시보드에는 우리보다 앞선 사람들이 만들어둔 템플릿들이 꽤 많다.
쿠버네티스에서 스탠다드한 형태의 대시보드를 구성해보겠다.
먼저 대시보드로 진입해서 "Import"를 한다.

그리고 여기서 원하는 모니터링 구성 템플릿을 찾는다.
https://grafana.com/grafana/dashboards/
내 경우에는
https://grafana.com/grafana/dashboards/7249-kubernetes-cluster/
이걸 골랐는데, 고유번호가 7249다.
그러면 저기다가 그 숫자만 넣어서

로드해주면 자동으로 다 붙는다.

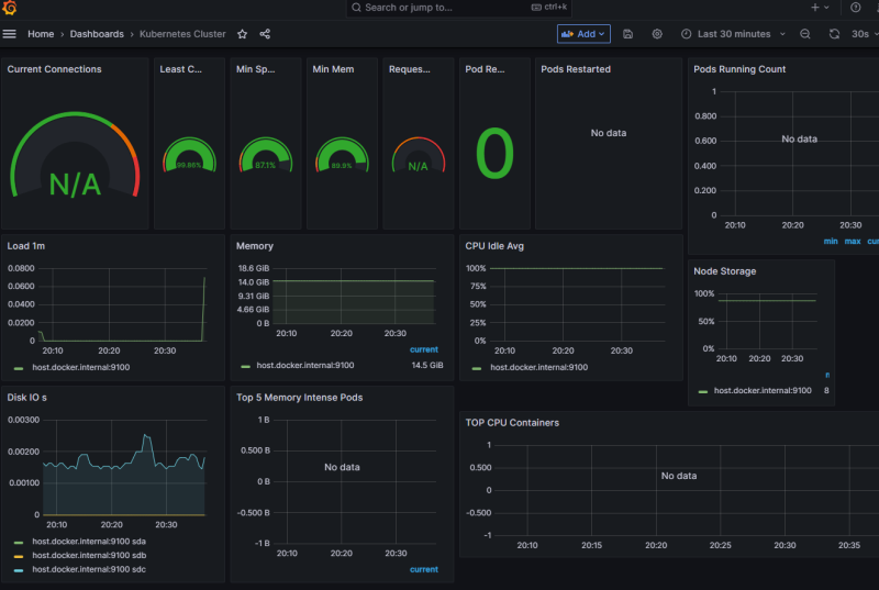
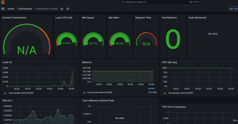
이렇게. 짜잔.
내 테스트 환경이 k8s가 아니라 통짜 도커라 비어있는 지표가 약간 있다.
아무튼 CPU나 메모리 리소스 현황 같은 부분들을 꽤 직관적으로 살펴볼 수 있단 점에서는 좋다.
이거 말고도 템플릿을 다양하고, 무료다.
취향껏 골라쓰면 된다.
참조
https://hub.docker.com/r/grafana/grafana
https://en.wikipedia.org/wiki/Grafana